Invierte con datos, contexto y criterio.
Invertir hoy no falla por falta de información. Falla por exceso de ruido.
Datos, análisis y ejecución viven fragmentados, sin una visión clara que los conecte.
FRICCIONES REALES
- · Información dispersa
- · Herramientas para ejecutar, no entender
- · Falta de contexto
- · Desiciones reactivas
CONSECUENCIA
Decisiones poco consistentes
Un sistema integrado para decidir mejor.
Analysta nace para resolver esa fragmentación.

Análisis, cartera, riesgo y contexto conviven en un único sistema, diseñado para ofrecer una visión global y coherente.
De la intuición al criterio.
ANTES
- · Ruido informativo constante
- · Decisiones reactivas
- · Dificultad para evaluar qué funciona
- · Operar sin contexto completo
DESPUÉS
- · Claridad sobre el rendimiento real
- · Decisiones basadas en datos y método
- · Visión global del riesgo
- · Un proceso de inversión más consistente
Analysta no promete resultados. Aporta una mejor forma de decidir.
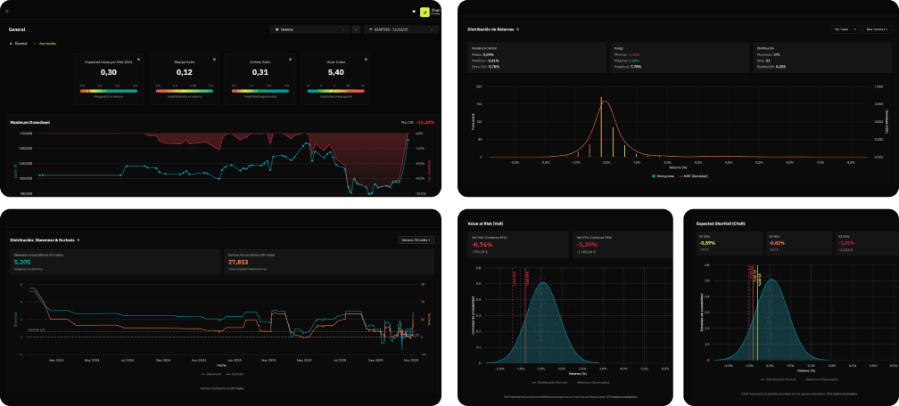
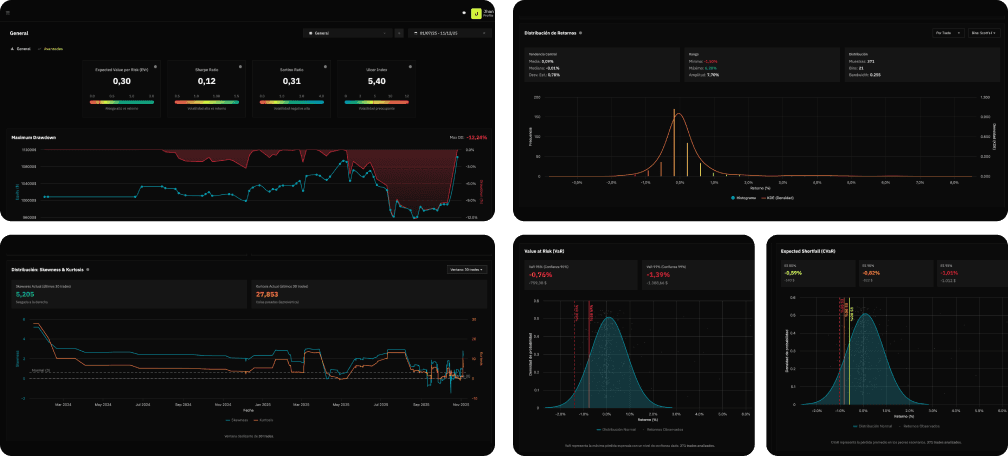
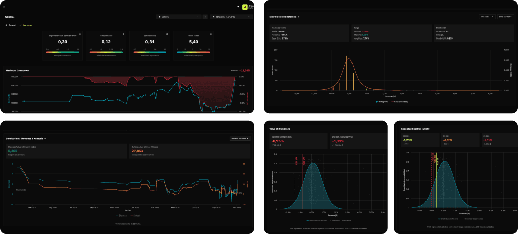
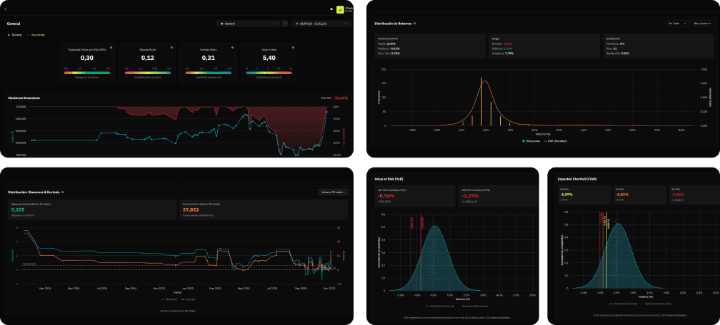
Una plataforma completa de análisis y decisión.

ANÁLISIS DE RENDIMIENTO Y ESTRATEGIA
Evalúa si tu operativa tiene consistencia real o si los resultados son fruto del azar.

GESTIÓN Y OPTIMIZACIÓN DE CARTERA
Construye y ajusta carteras con una visión clara del rendimiento y el riesgo asumido.

CONTEXTO E INTELIGENCIA DE MERCADO
Conecta activos, mercado y eventos relevantes sin ruido innecesario.

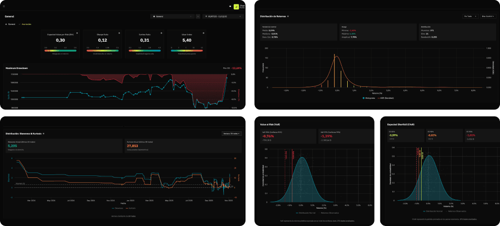
EVALUACIÓN Y CONTROL DEL RIESGO
Mide el riesgo antes de entrar en una operación, no después.
Explora Analysta en acción.
Recorre la demo y descubre cómo analizar tu portafolio, ver reportes y tomar decisiones con criterio.
Pensada para inversores con mentalidad analítica.
ANALYSTA NO ES PARA TI SI
- · Buscas señales mágicas o atajos
- · Esperas promesas de rentabilidad
- · Prefieres el hype al análisis
- · Buscas operar más, no entender mejor
ANALYSTA ES PARA TI SI
- · Quieres invertir con método y disciplina
- · Te importa el riesgo tanto como el retorno
- · Prefieres datos y contexto antes que opiniones
- · Quieres evaluar si tu forma de invertir funciona
Analysta no intenta gustar a todo el mundo. Está diseñada para quienes quieren decidir mejor.
Empieza a invertir con criterio.
Una plataforma diseñada para tomar decisiones con datos y contexto.
· Toma decisiones con datos, contexto y método.

Sin complicaciones. Todo incluido.
Acceso completo a la plataforma. Sin límites, sin capas ocultas.
INCLUYE
- · Compatible con Forex, Futuros, Acciones, CFDs y Cripto
- · Diarios y operaciones ilimitadas
- · Importación automática de operaciones
- · Acceso completo a todas las funciones
- · Journaling detallado
Herramientas avanzadas
- · Datos de mercado
- · Noticias e informes personalizados
- · Análisis y simulación de portfolio
- · Optimización de estrategias
- · Gestión del riesgo (VaR, CVaR)
Preguntas frecuentes
Todo lo que necesitas saber antes de empezar.
Para invertir mejor necesitas más que intuición. Lo gratuito se queda corto, lo profesional es inaccesible. Analysta te da el poder de los grandes fondos, sin las barreras.